10 Proven Ways to Get Your Brand Mentioned in AI Answers
Getting your brand mentioned in AI comes down to being present in high-ranking content, Reddit discussions, YouTube videos, and authoritative publications.
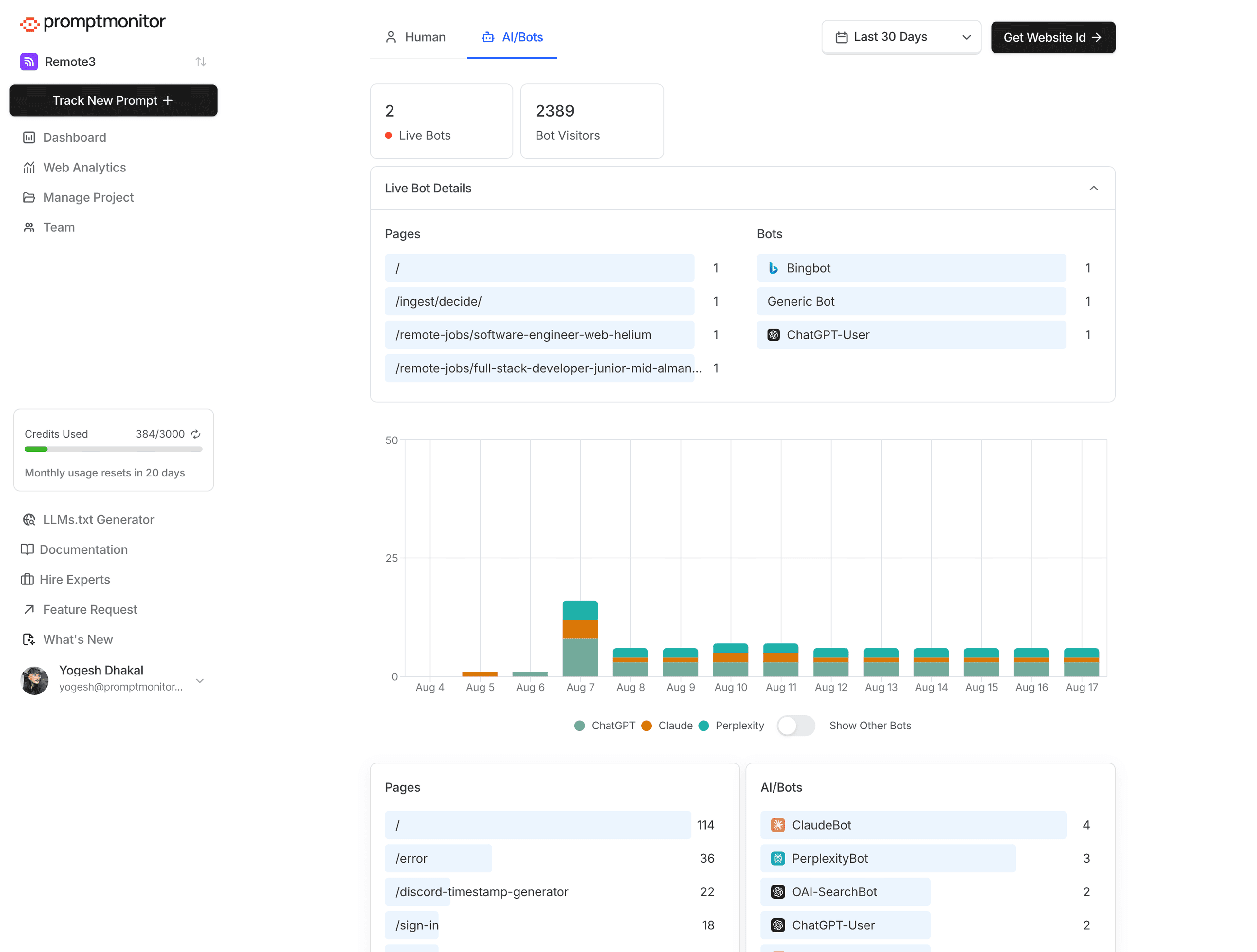
AI is reading your site. Now you can see it
Monitor ChatGPT, Claude, Perplexity and other AI search bots and crawlers in real-time. See which pages they're visiting and optimize them for better AI visibility.

Know when ChatGPT, Claude, or Perplexity visit your site to answer user questions.
Monitor when AI indexing bots discovers your site and when AI training bots train their llm dataset from your content.
Real-time dashboard showing exactly which AI bots are currently on your site and what pages they're reading.
Discover which pages AI crawls most and optimize them for better AI visibility.
Choose the plan that's right for you
Essentials for small businesses
1 project
25 prompts
2250 responses per month
Daily refresh
ChatGPT (Open AI), Claude, Gemini, DeepSeek, Grok, Perplexity
Website Analytics
AI Search Bot and Crawler Analytics
Export to CSV
1 team seat
Weekly email reports
Email + Live chat support
Perfect for growing startups and SMBs
2 projects
50 prompts
4500 responses per month
Daily refresh
All models in Starter
Website Analytics
AI Search Bot and Crawler Analytics
Export to CSV
Unlimited team seats
Weekly email reports
Email + Live chat support
For SMEs and Agencies
5 projects
150 prompts
14000 responses per month
Daily refresh
All models in Lite + AI Mode, AI Overview
Website Analytics
AI Search Bot and Crawler Analytics
Export to CSV
Unlimited team seats
Weekly email reports
Email + Live chat support
Agencies, Enterprise can contact us at yogesh@promptmonitor.io for custom plans, white-labeling (2 minutes to setup, No setup fees, No code required, Custom domain, Custom Features), and more.
Top founders are already tracking and optimizing their AI visibility
3:58 AM · Apr 10, 2025
8:01 PM · May 3, 2025
8:24 PM · May 16, 2025
6:33 PM · Jun 1, 2025
3:09 PM · Jun 11, 2025
7:38 AM · May 3, 2025
Learn how to improve your AI visibility and dominate AI search results
Getting your brand mentioned in AI comes down to being present in high-ranking content, Reddit discussions, YouTube videos, and authoritative publications.
Key GEO Strategies: 1. Master SEO First. 2. Build External Brand Mentions. 3. Optimize Content Structure. 4. Implement Schema Markup. 5. Multi-Channel Content Strategy